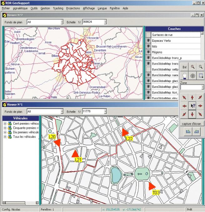
Suivez votre flotte de véhicules avec GeoSupport
- Vérifiez la position de centaines de véhicules en temps réel par une communication GPRS.
- Concentrez-vous sur certains véhicules et suivez-les dans des fenêtres spécifiques
- Soyez avertis qu’un véhicule est à l’arrêt, dans une zône spéciale ou hors de son itinéraire.
- Rejouez et analysez les routes historiques
- Communiquez avec vos chauffeurs par la voix ou par des appareils interactifs (tablettes...)
- Relevez le statut des véhicules et de leurs appareils.
- Obtenez des statistiques comme la vitesse moyenne, l’avancement des missions...
![]()
.
