| Exemple d'interface |
 |
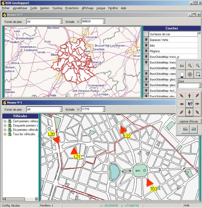
Dans cet exemple, l'interface montre deux cartes à des échelles différentes. La carte du dessus donne une vue d'ensemble et celle du dessous la vue d'un quartier. Les véhicules suivis apparaissent en temps réel dans la fenêtre inférieure. Le nombre de cartes et d'écrans est totalement paramétrable. |
| Palette de zoom |
|

|
Sur chaque carte affichée l'utiliisateur peut provoquer des zoom in, zoom out, des déplacements dans toutes les directions, se cadrer sur une zone sélectionnée, se centrer sur un point. Il peut également se cardrer sur des zones pré-définies (très pratique)... et prendre des capture d'écran... Enfin différentes facilités pour s'orienter et manipuler les cartes affichées. |
| Rejouer un itinéraire |
|

|
Vous pouvez rejouer l'itinéraire suivi par un camion entre deux dates et deux heures. Cet itinéraire est suivi en parallèle sur la carte (on voit le véhicule progresser) et sur la grille inférieure paramétrable reprenant toutes les positions historiques et les événements mesurés lors de l'itinéraire (vitesse, poids de la benne, position de la trémie, messages encodés par le chauffeur...) |
| Organiser les équipes |
 |
Dans Decis GeoTeam, en fonction des disponibilités du personnel, vous pouvez constituer vos équipes de travail en y affectant plusieurs personnes, d'une qualification spécifique, et un véhicule. La disponibilité du personnel est définie dans Decis StaffPlanner, qui est un outil de planning tenant compte des congés, des absences et des régimes de travail du personnel. |
| Guider un véhicule sur un itinéraire |
 |
Dans Decis GeoCollection, vous pouvez organiser un itinéraire de collecte, avec un sens de circulation du véhicule et les côtés concernés par la collecte. Une interface résume la liste ordonnée des rues composant l'itinéraire. Cet itinéraire théorique peut être "simulé" à l'écran et des fonctions de recherche permettent de vous positionner à un point précis de l'itinéraire. C'est cet itinéraire qui sera proposé au chauffeur du véhicule pour un guidage rue par rue (via l'interface embarquée "Decis GeoGuidance"). |